ECU Tuning / Dyno Data This subforum is specifically aimed at ECU Tuning reviews, questions, dyno charts, etc..

Making Some UpRev Log Analysis Tooling

Thread Tools
 
Search this Thread
 
Old Jan 4, 2023 | 02:00 AM
  #1  
Cement's Avatar
Cement
Thread Starter
Registered Member
 
Joined: Aug 2020
Posts: 11
Likes: 3
From: Auckland, New Zealand
Lightbulb Making Some UpRev Log Analysis Tooling

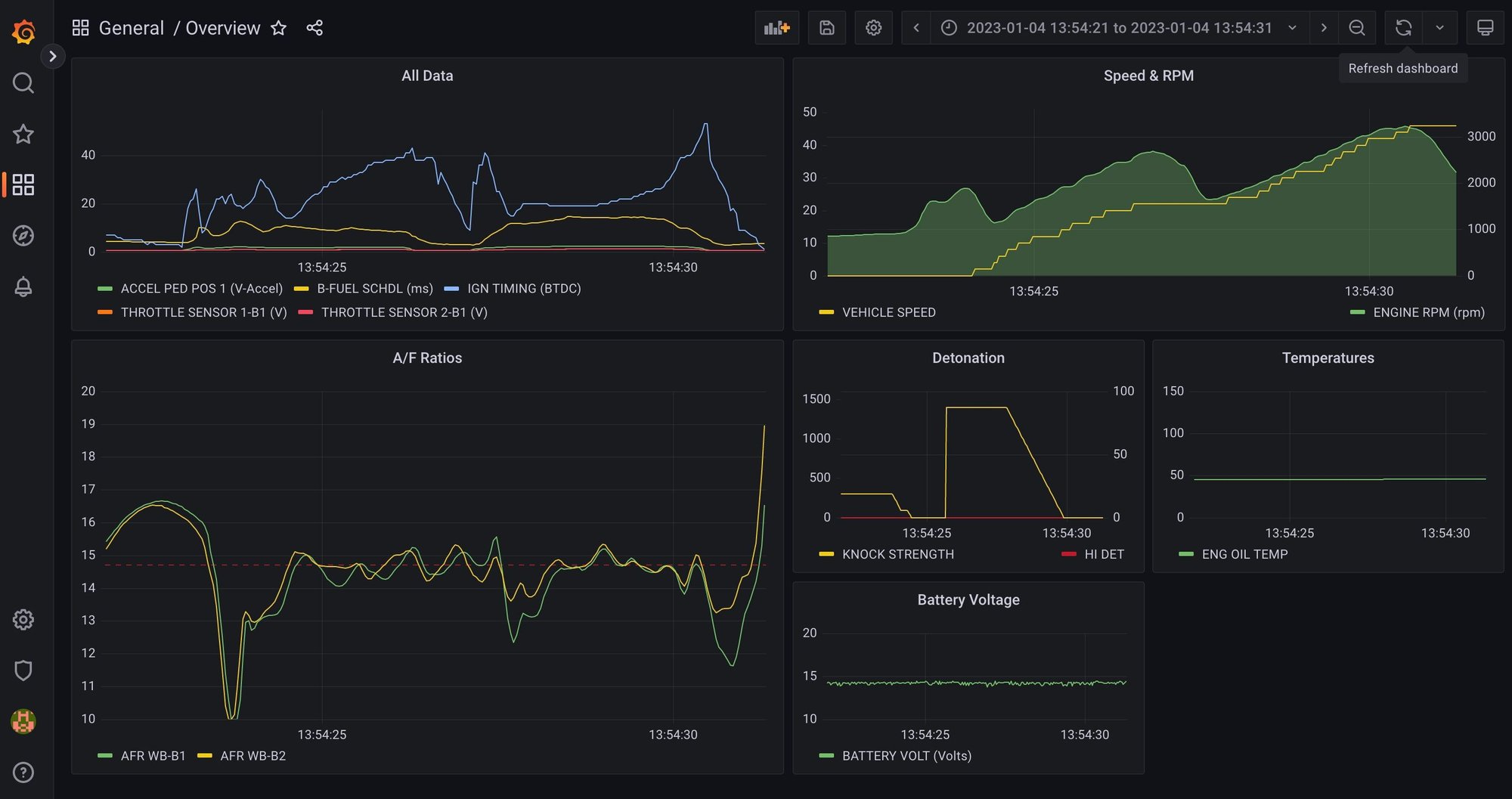
So I've got a VQ37 as part of a swap project and have an UpRev tune on there. Pretty disappointing log analysis just being text based via ROM Editor as I am sure most people will be aware.

Have been working on getting something together which is a little more graphical for post drive analysis. Currently very much at 'beta' stage but proving usable all the same at this early stage.

Would love to see if some others are able to get things working and provide me some feedback from say Windows or Linux platforms along with their level of tech savvy ... it may be a little nerdy at present for folks to get running ?

Anyhoo, here is the GitHub repo where its all laid out:
https://github.com/david-morton/Uprev_Grafana_Logging



Last edited by Cement; Jan 4, 2023 at 02:04 AM. Reason: Trying to add a picture
Reply
Old Jan 4, 2023 | 03:15 PM
  #2  
beefychicken's Avatar
beefychicken
Premier Member
5 Year Member
Liked
Loved
Community Favorite
 
Joined: Nov 2017
Posts: 359
Likes: 102
From: SoMD
I have been using datazap.me | Fast, Free, Interactive Datalogs
Reply
Related Topics
Thread
Thread Starter
Forum
Replies
Last Post
kbrow173
General Tech Questions
11
Nov 26, 2021 08:58 PM
rel.vq37
ECU Tuning / Dyno Data
6
Dec 22, 2017 11:50 PM
TeeItHi
Engine, Drivetrain & Forced-Induction
56
Mar 27, 2013 07:55 AM
j37hasag37
ECU Tuning / Dyno Data
25
Apr 26, 2011 10:57 PM
chiehchung
Engine, Drivetrain & Forced-Induction
6
Feb 12, 2011 02:59 PM




All times are GMT -4. The time now is 04:44 AM.